テキストファイル(*.csvや*.txtなど)で作られた住所録を取り込んで活用することができます。

  1. ExcelやAccessの住所データをテキストファイル(*.csv)形式で保存します。
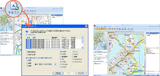
  2. リボンの「取込」タブをクリックし、取込グループのボタンを選択します。
  3. インポートウィザードが表示されますので、ウィザードの説明に従って取り込みます。
  4. 取り込んだデータは指定された住所もしくは緯度・経度位置にカスタム情報として設定されます。
  • カスタム情報を再びテキストファイルへ出力する事もできます。
  • 詳しくはマニュアルをご覧ください